Skip to main content
Version: Next

Speedtest Tracker

Speedtest

Displays speed test results from your Speedtest Tracker instance.

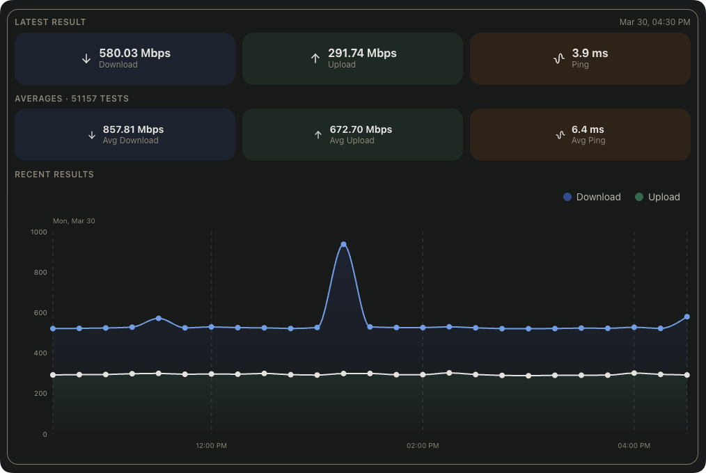
This widget displays internet speed test results from your Speedtest Tracker instance, including the latest result, historical averages, and a live chart of the last 12 hours.

Screenshots​

speedtest-tracker image

Supported Integrations​

Speedtest Tracker icon
Speedtest TrackerSpeedtest Tracker is a self-hosted internet performance tracking application.
Details

Adding the widget​

You can find how to add the widget on the Widgets documentation page.

Configuration​

NameDescriptionValuesDefault value
Show latest resultDisplays the most recent speed test result, including download speed, upload speed, ping, and health status.yes / noyes
Show averagesDisplays average download speed, upload speed, and ping across all recorded tests.yes / noyes
Show recent resultsDisplays an area chart of the last 12 hours of speed test results.yes / noyes
Show ping resultsDisplays a chart of ping results. Only shown if 'Show recent results' is disabled.yes / nono